Prometheus for IBM AIX

Prometheus-grade observability
for IBM AIX, finally.

The only native Prometheus exporter for AIX on IBM POWER. 22 collectors, 600+ metrics, errpt streamed to Loki — all from a single BFF install. No Linux, no emulation, no workarounds.

22 Collectors
600+ Metrics
5 min to first metric
scroll

The Gap in Your
Monitoring Stack

AIX engineers have always had to work around tools built for Linux. That workaround has a cost.

> root@lpar-prod:~ $ errpt -a | head -80
---------------------------------------------------------------------------
LABEL:           DMPCHK_TOOSMALL
IDENTIFIER:      E87EF18E

Date/Time:       Fri Apr 10 15:00:00 GMT 2026
Sequence Number: 3049342
Machine Id:      ████████████
Node Id:         ████████
Class:           O
Type:            PEND
WPAR:            Global
Resource Name:   dumpcheck

Description
The largest dump device is too small.

Probable Causes
Neither dump device is large enough to accommodate a
system dump at this time.

        Recommended Actions
        Increase the size of one or both dump devices.

Detail Data
Largest dump device
hd7
Largest dump device size in kb
         3145728
Current estimated dump size in kb
         9033277
---------------------------------------------------------------------------
LABEL:           DMPCHK_TOOSMALL
IDENTIFIER:      E87EF18E

Date/Time:       Thu Apr  9 15:00:00 GMT 2026
Sequence Number: 3049341
Machine Id:      ████████████
Node Id:         ████████
Class:           O
Type:            PEND
WPAR:            Global
Resource Name:   dumpcheck

Description
The largest dump device is too small.
The same DMPCHK_TOOSMALL error, silently logged to errpt for 4 consecutive days on a production LPAR. No alert fired. Nobody noticed.
🔇

No realtime native exporter

Existing workarounds rely on tools like Nmon, or exporters requiring Go, Rust, or specific Python versions — none of which run natively on AIX without painful dependency management. And when they do work, data is rarely real-time.

📉

No centralized error logs

errpt logs are siloed on each LPAR with no way to correlate events across hardware, sequence, or severity. When something breaks, you're manually piecing together context from multiple systems — slowing root cause analysis when it matters most.

🔕

No proactive alerts

Without native telemetry, alerting systems can't fire on what they can't measure. Degradation goes undetected for weeks — or months — until users report the symptom. By then, the business impact is already in motion, and you're investigating from a cold trail.

Note from IBM Documentation

IBM's own documentation recommends Prometheus and Node Exporter for Power Systems — but their setup guide targets IBM z16 running RHEL 8.5 only. The pre-compiled binary is for the s390x architecture. It does not run on AIX.

AIXWatch AIX-exporter fills that gap — the only native Prometheus exporter compiled for IBM AIX on POWER hardware. No Linux required, no sidecar, no SNMP bridge. Install via BFF/installp and start scraping metrics in under 5 minutes.

From download to first metric in 5 minutes

Designed by AIX engineers, for AIX engineers. No workarounds, no emulation — just native telemetry that works.

Step 01

Install

Download the BFF package and run installp on your LPARs. Active and scraping metrics in 2 minutes — no reboots, no kernel modules.

$ # Download agent
$ installp -aXYcd. aix-exporter.rte loki-agent.rte
✔ Agent running on :9100
✔ Streaming errpt to Loki server
Step 02

Configure

Point your existing Prometheus instance at your LPARs. Import the included Grafana dashboard — 22 pre-built panels, zero setup time.

# prometheus.yml
scrape_configs:
  - job_name: 'aix-lpars'
    targets: ['lpar1:9100','lpar2:9100']
✔ 2 targets scraped
Step 03

Monitor

Build alerting rules on any metric that matters — CPU, memory, disks, errpt events, and hundreds more. Get notified where your team already works — Slack, Microsoft Teams, ServiceNow, PagerDuty, Telegram, email, or any webhook endpoint.

📣 Alert fired — lpar2
ALERT FilesystemNearFull
  mountpoint: /var  used: 94%
  → Slack #ops-alerts
✔ Resolved before impact

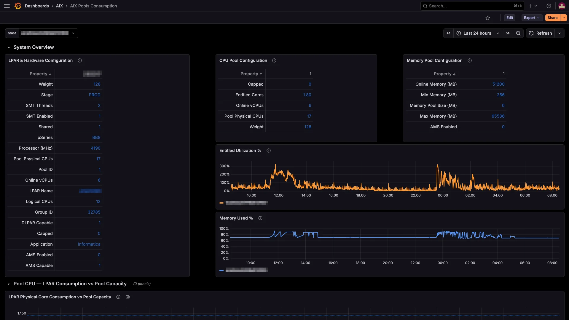
Every metric. Every LPAR.
One dashboard.

Real-time visibility across your entire POWER fleet, in the tools your team already uses.

https://grafana.yourcompany.com/d/aix/power-fleet
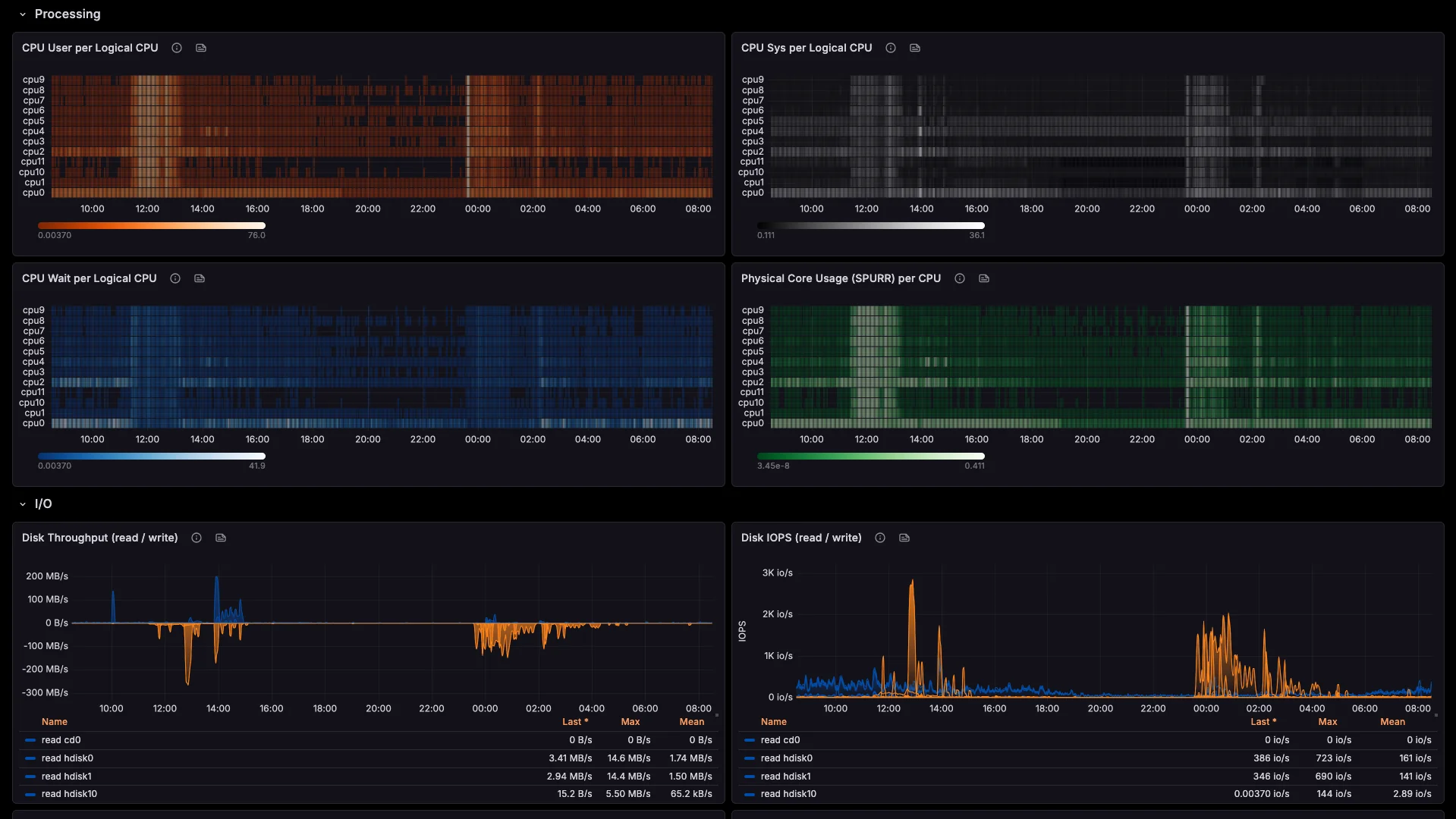
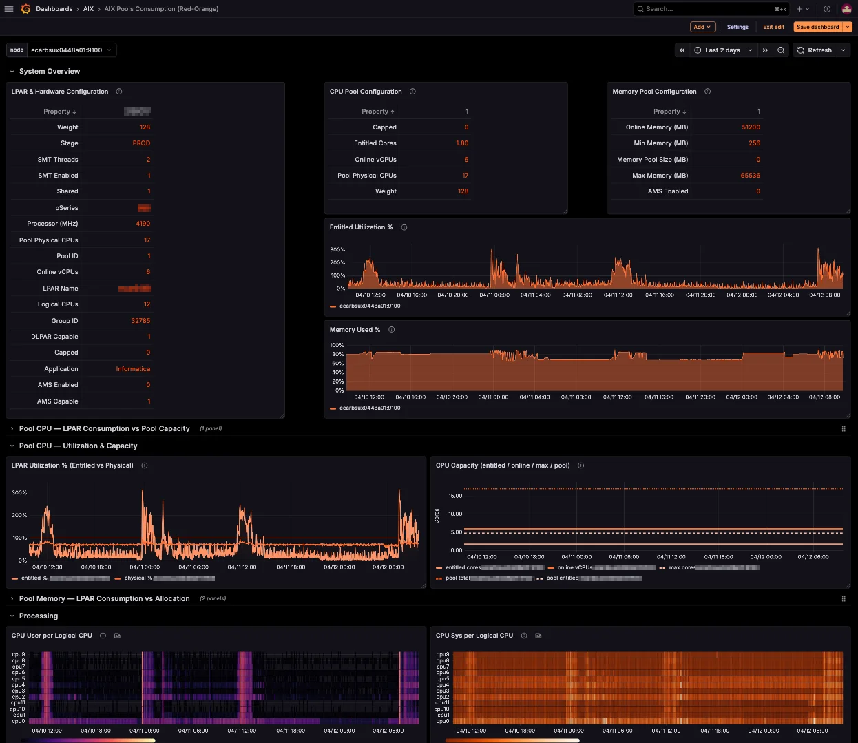
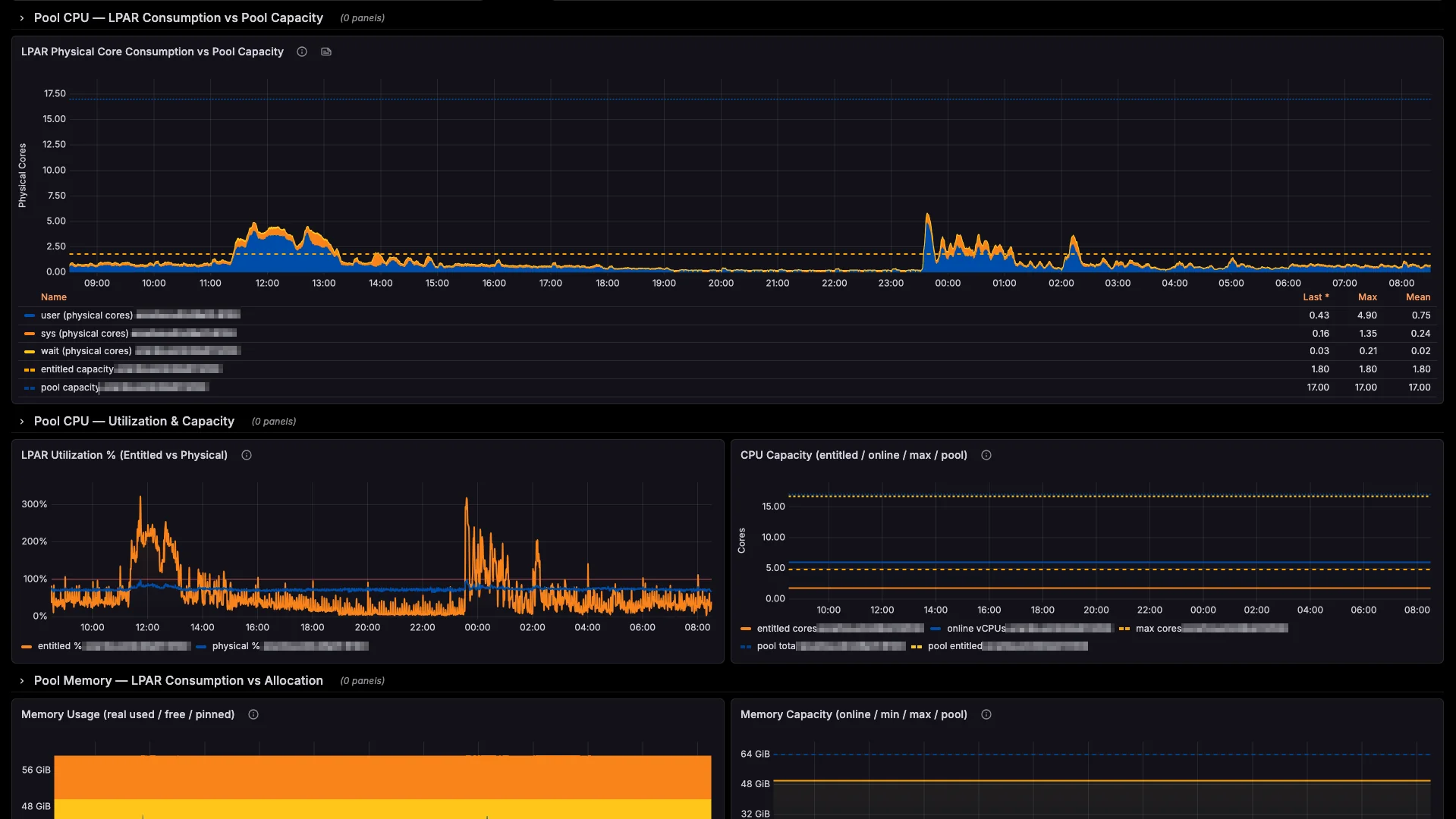
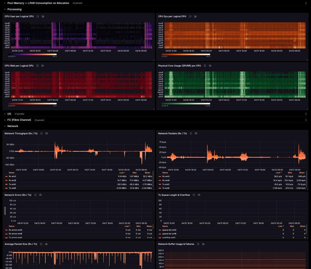
Grafana dashboard — CPU heatmaps, memory, and disk I/O across AIX LPARs Grafana dashboard — full fleet overview with system health panels Grafana dashboard — collector metrics detail view Grafana dashboard — multi-LPAR overview with key indicators

Blind spots don't stay small

A real-world cascade: how one errpt entry becomes a production incident.

Wed · 15:00

DMPCHK_TOOSMALL logged to errpt

The dump device can no longer accommodate a system crash dump. errpt dutifully records it. No alert fires. No engineer notices — because no tool is watching errpt across LPARs.

Latent
Thu · 15:00

Same entry, same time, same silence

The warning repeats itself on schedule. errpt is still siloed on that single LPAR. No correlation across hardware, no pattern detection. The issue grows in the dark through the weekend.

Latent
Mon · 03:12 AM

Kernel panic on the production LPAR

An unrelated hardware event crashes the system. The kernel tries to write a crash dump to the undersized device — and fails. No dump. No memory snapshot. No root-cause data. The LPAR is down, and you're flying blind into the investigation.

Active incident
Mon · 08:00 AM

You're paged by users, not by tools

Business apps have been down for hours. Angry tickets escalate to management. Without dump data, your team spends the morning reconstructing the event from partial logs, SAN traces, and guesswork.

Business impact
Mon · 14:00

Production restored — six hours later

SLA breached. The post-mortem reveals errpt had been warning for four consecutive days. The fix would have taken five minutes on Wednesday. It cost six hours of downtime on Monday.

Business impact
What you'd see the next morning
file:///srv/nmon/lpar-prod/2026-04-13_nmon.html
nmonchart file showing a disk busy spike at 3:00 AM on the production LPAR — visible only hours after the incident

A single nmonchart file, opened Monday morning. The 03:00 AM spike is right there — visible, undeniable, and already 24 hours too late.

One errpt entry. Four days of silence. Six hours of downtime. This is what "no native monitoring" actually costs.

No vanity metrics.
Just what the product does.

No inflated stats. No made-up customer count. Just the verifiable facts about what AIXWatch does — and what it doesn't need to do it.

0

Runtime dependencies

No Python, Java, Go, Rust, or Node.js runtime to install on your AIX LPARs. Pure native C, compiled for IBM POWER — the way AIX software should be.

3

AIX versions supported

AIX 7.1, 7.2, and 7.3 on IBM POWER 7, 8, 9, and 10 hardware. One BFF package, full native coverage.

Any

OpenMetrics backend

Prometheus, VictoriaMetrics, Grafana Cloud, Mimir, Thanos — or any OpenMetrics-compatible endpoint. No vendor lock-in.

Every metric. Every LPAR.
Five minutes away.

Native Prometheus for AIX, in 5 minutes. No Linux. No emulation. No workarounds.

https://grafana.yourcompany.com/d/aix/fleet-overview
AIXWatch fleet overview dashboard showing LPAR hardware configuration, CPU pool, and memory pool utilization for an IBM Power estate